database

  • (Almost) No Downtime MariaDB Upgrades

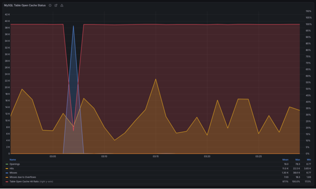
    From time to time, our systems engineers write up a case study detailing a notable moment on the infrastructure front lines. The latest comes from Andrija Vucinic, an Automattician on our Systems Operations team, who is upgrading our fleet of database servers to MariaDB 11.8.